
Improving reliability and stability with Checkly:
Checkly has three core capabilities:- Detect: Testing, Uptime Monitoring, and Synthetic Monitoring with Playwright.
- Communicate: Customizable Alerting, Dashboards, & Status Pages for clear communication.
- Resolve: Distributed full-stack tracing and AI-powered incident analysis and context.
Why Checkly?
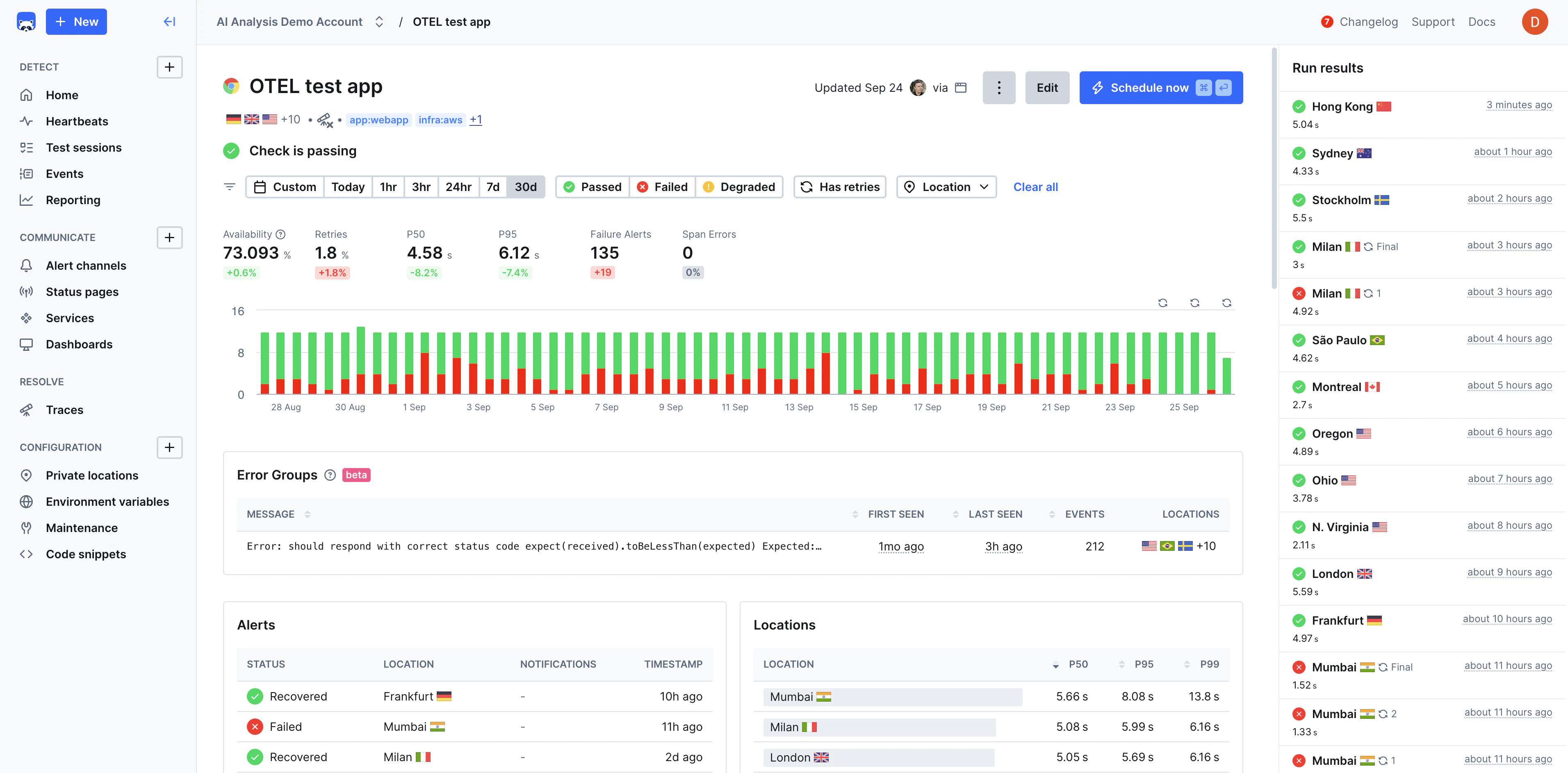
Checkly helps developers increase uptime and reliability, improve shipping velocity, and improve incident response time through a unified workflow that’s scalable, automated, and AI-ready.Monitoring as Code
Define your entire monitoring setup with TypeScript constructs instead of manual UI configuration.
Native Playwright Support
Browser monitoring powered natively by Playwright for fast, reliable end-to-end scenario monitoring.
Developer-First Experience
Code-driven platform with constructs, APIs, and a CLI that manages the entire lifecycle of your monitors.
Unified Testing, Monitoring, Tracing, and Incident Management
Unify testing, monitoring, and observability into a single workflow using Playwright and OpenTelemetry.
Reliable Error Detection
Detect both functional and performance errors in pre-production and production environments.
Use Cases
- Pre-Production Testing — Validate functionality and performance in staging before deployment, catching regressions early.
- Production Monitoring — Continuously monitor critical user journeys, API endpoints, and application performance.
- Transaction Monitoring — Monitor checkout flows, payment processing, and product catalog to prevent revenue loss.
- API Reliability — Ensure third-party integrations and internal APIs maintain expected response times and availability.
- Multi-Environment Validation — Test across different environments, browsers, and devices for consistent functionality.
- Compliance and SLA Monitoring — Track uptime and performance metrics to meet SLAs and regulatory requirements.
